Core Web Vitals Intelligence. In Real Time.
The lightweight RUM platform that enterprise performance teams and AI agents use to find, fix, and validate Core Web Vitals issues across millions of pageviews.
See what CrUX won't show you for 28 days.
One script tag. Full Core Web Vitals attribution. Live in 5 minutes.
Real time attribution for every metric
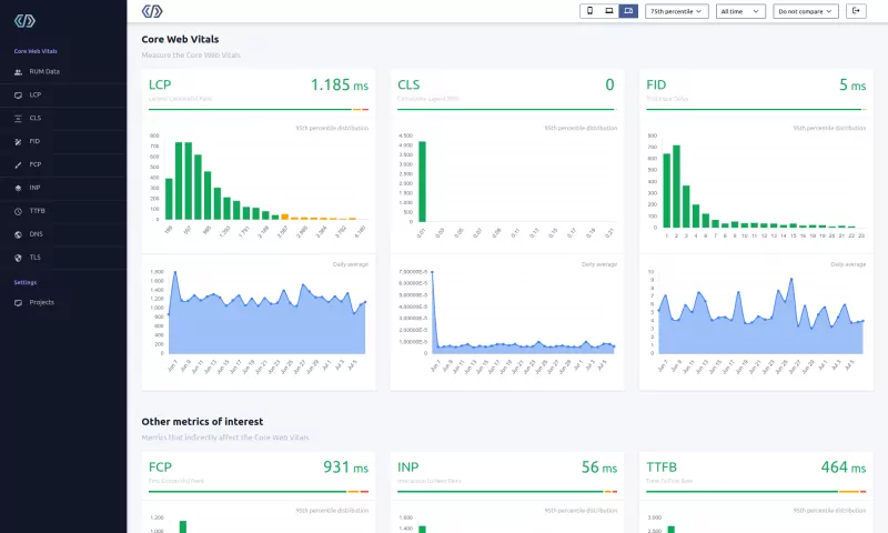
LCP, INP, CLS, TTFB, FCP. Every Core Web Vital, measured on every real pageview, attributed to the exact element, interaction, or resource causing the issue. Not sampled. Not delayed. Right now.
Segment everything. Miss nothing.
Slice by device, browser, connection type, country, page template, or custom dimensions. Find the exact combination where performance breaks down. The issue that tanks your p75 is usually hiding in a specific segment.
AI ready with MCP
CoreDash ships with a Model Context Protocol server. Connect Claude, Cursor, or any AI agent directly to your live performance data. Let AI analyze your Core Web Vitals, identify regressions, and suggest fixes using real data from real users.

Client Success
Don't just take my word for it
Product Lead, Miro
"Our dashboards were choking on main-thread work. 25% reduction in CPU usage. Users noticed immediately."
Lead Developer, Alza
"Transferred knowledge to our engineering team. We can now diagnose and resolve performance issues independently."
Head of Platform, Adevinta
45% reduction in blocking time across 15 marketplaces. INP from 440ms to 64ms on Fotocasa alone. Google wrote up the results on web.dev.
VP Engineering, People Inc
"Seven brands, seven different stacks. Every single one got faster. No compromises on what makes each property unique."
Head of Digital, Rituals
"We used to break performance every other sprint. He set up budgets in our pipeline. Haven't had a regression since."
CTO, DPG Media
"He found bottlenecks in our component library that we'd missed for two years. Performance gains were visible within days."
Engineering Manager, Zalando
"Every other audit we've had gave us a list of problems. This one told us exactly what to fix first and why."
VP Product, Expedia Group
"We had 80+ third-party scripts and were failing CWV on every major property. Arjen got us passing without touching our ad revenue."
VP Engineering, Loop
"Mobile load time down 800ms. 7% lift in checkout conversion. The ROI justified the investment immediately."
Head of Engineering, Swift
"Layout shift on checkout eliminated entirely. Went from 0.4 to 0.02 CLS across mobile and desktop."
Diagnose: Full visibility into every pageview
Real User Monitoring with complete attribution for LCP, INP, CLS, TTFB, and FCP. Plus synthetic monitoring to cover the gaps.
Real time request waterfalls
Every slow pageview comes with a full resource waterfall. See the exact request chain, render timing, and element attribution that caused the issue. Stop guessing. Open the waterfall, find the problem, fix it.
Deep segmentation across every dimension
Filter by device type, browser, OS, country, connection speed, page group, or any custom dimension you define. CoreDash lets you isolate the exact user segment where performance degrades so you fix what matters most.
Validate fixes before CrUX catches up
CrUX data is 28 days old. Search Console is even slower. When you deploy a fix, CoreDash shows the impact on your Core Web Vitals within minutes. No more waiting a month to find out if your optimization actually worked.

Monitor: Know before your users complain
24/7 monitoring with instant alerts. Catch regressions the moment they happen, not when your rankings drop.

Instant regression alerts
A third party script update, a new deployment, a CDN misconfiguration. Any of these can wreck your Core Web Vitals overnight. CoreDash alerts you the moment metrics shift so you can respond before it affects your CrUX scores or your users.
Visual performance explorer
Not everyone needs to read raw p75 tables. The visual explorer lets you navigate your performance data intuitively. Spot trends, compare time periods, and drill into segments without writing a single query.
Live pageview streams
Watch real users hit your site in real time. Every pageview streams in with full Core Web Vitals data and a complete request waterfall. See exactly what a real user on a real device experienced, down to the millisecond.
Built different: Privacy first. No limits. Fair pricing.
EU hosted. GDPR compliant without consent banners. Every URL tracked. Aligned with Google's web-vitals library.
100% CrUX aligned measurement
CoreDash uses Google's official web-vitals library. The metrics on your dashboard today will match your CrUX report 28 days from now. No proprietary scoring. No surprises. What you measure is what Google measures.
No URL limits. No sampling. No artificial caps.
Other RUM tools restrict URL tracking or cap data retention to push you into higher tiers. CoreDash tracks your entire site. Every URL. Every device. Every pageview. Full visibility is the default, not a premium upsell.
Privacy first. EU only. No consent banners needed.
All data is processed and stored exclusively in the EU. CoreDash collects no personal data and requires no cookies. That means full GDPR compliance without consent banners and without losing a single pageview to cookie opt outs. You get 100% of your traffic measured, not just the visitors who clicked "accept."
